Last modified March 12, 2026
Reduce cloud costs with network traffic monitoring
Network traffic, particularly cross-availability zone (cross-AZ) and egress traffic, is often a hidden but significant cost driver in cloud environments. Cloud providers typically charge for data transfer between availability zones. For example, AWS charges approximately $0.01/GB for cross-AZ traffic, and these costs can add up quickly in distributed systems.
This tutorial shows you how to enable network traffic monitoring on your clusters, interpret the provided dashboards, and identify opportunities to reduce your infrastructure costs.
Prerequisites
Before starting this tutorial, ensure you have:
- A workload cluster running on the Giant Swarm platform
- The
observability-bundleversion 2.3.0 or later installed - Access to Grafana dashboards in the platform
Important: Network monitoring produces a significant amount of monitoring data, which may increase resource consumption on the management cluster. Consider this when enabling the feature on many clusters simultaneously.
Enable Network Monitoring
Network monitoring is not enabled by default and requires explicit opt-in. To enable it, add the label observability.giantswarm.io/network-monitoring=true to your workload cluster’s Cluster resource.
For example using kubectl:
kubectl label cluster <cluster-name> observability.giantswarm.io/network-monitoring=true
After applying the label, the platform automatically deploys the network monitoring components. The collector runs within the existing alloy-logs DaemonSet in the kube-system namespace, with one collector instance per node.
Verify Monitoring Is Active
You can verify that network monitoring is active by checking if the beyla_network_flow_bytes_total metric is being collected. In Grafana, navigate to Explore and run the following query:
beyla_network_flow_bytes_total{cluster_id="<your-cluster-id>"}
If data is returned, network monitoring is working correctly. Allow a few minutes after enabling for data to start appearing.
Understanding the Dashboards
Two Grafana dashboards are available for analyzing network traffic. You can find them by searching for the tag topic:networking-traffic-analysis in Grafana.
Network Traffic Analysis - Overview
This dashboard provides a high-level view of network traffic patterns over the last 7 days, aggregated at the namespace level. Use this dashboard for:
- Trend analysis: Spot changes in traffic patterns over time
- Identifying top consumers: See which namespaces generate the most cross-AZ or public traffic
- Capacity planning: Understand your network usage trends
Key panels:
| Panel | Description |
|---|---|
| Average Public Network Traffic | Shows public-facing traffic by namespace |
| Average Cross-AZ Network Traffic | Shows traffic crossing availability zone boundaries by namespace |
| Total Public Traffic | Time series of aggregate public traffic |
| Total Cross-AZ Private Traffic | Time series of cross-AZ internal traffic |
Network Traffic Analysis
This dashboard provides detailed, real-time visibility into network traffic over a 30-minute window. Use this dashboard for:
- Investigation: Drill down into specific traffic patterns
- Identifying top consumers: See which namespaces generate the most traffic
- Traffic classification: Understand the split between private, public, and cross-AZ traffic
Key panels:
| Panel | Description |
|---|---|
| Traffic Classification | Pie charts showing private vs public traffic distribution |
| Top Network Users | Tables ranking namespaces by private, public, and cross-AZ bandwidth |
| Top Destinations | Most common traffic destinations |
| Time Series | Graphs for public, private, in-AZ, and cross-AZ traffic over time |
Example Scenario: High Cross-AZ Traffic Between Services
In this scenario, your cloud bill shows high network costs. You suspect cross-AZ traffic but need to identify which services are responsible and how to fix it.
The problem: A payments service frequently queries a database service. Because pods are distributed across availability zones for high availability, many of these requests cross zone boundaries. At $0.01/GB, a service transferring 50 GB/day across zones costs approximately $15/month - and this adds up quickly across multiple services.
Step 1: Identify high cross-AZ namespaces
- Open the Network Traffic Analysis - Overview dashboard in Grafana
- Look at the Average Cross-AZ Network Traffic panel
- Identify namespaces with consistently high cross-AZ traffic
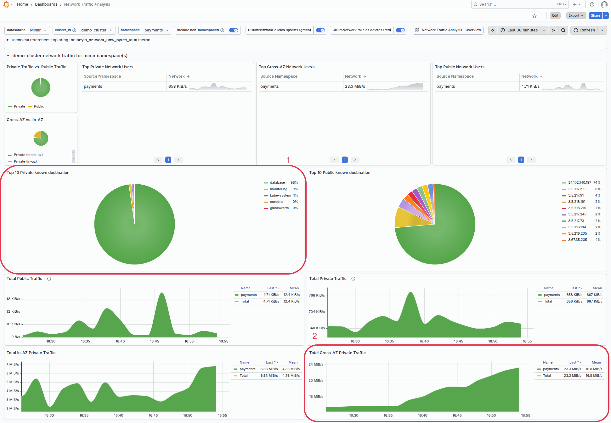
- Note the traffic volume for the
paymentsnamespace shows 13.7 MiB/s of cross-AZ traffic, that’s approximately $330 / month in unnecessary costs

Step 2: Investigate Traffic Source
- Open the Network Traffic Analysis dashboard (the detailed view)
- Use the namespace filter to select the
paymentsnamespace we identified - Check the Top 10 Private known destinations panel to see which services are receiving traffic from this namespace
- Review the time series panels to understand if the traffic is constant or occurs in bursts

For advanced investigation, you can explore specific panel queries, for example to see cross-AZ traffic:


Step 3: Apply Optimizations
Based on your investigation, choose one or more of the following strategies to reduce cross-AZ traffic:
- Kubernetes topology-aware routing to configure the destination service to prefer same-zone endpoints
- Topology spread constraints to ensure your workload is which maximizes the chance of same-zone communication when combined with topology-aware routing
- Pod affinity for co-location: for services that communicate frequently, use pod affinity to prefer scheduling them in the same zone.
Step 4: Verify the optimization
After applying changes, allow some time for traffic patterns to stabilize, then verify the improvement:
- Return to the Network Traffic Analysis - Overview dashboard
- Compare the cross-AZ traffic for your namespace before and after the change
- You should see a reduction in the Average Cross-AZ Network Traffic panel
Important: Some cross-AZ traffic is expected and healthy - it ensures your application remains available if a zone fails. The goal is to reduce unnecessary cross-AZ traffic, not remove it entirely.
Understanding the Metrics
Network monitoring collects data using the beyla_network_flow_bytes_total metric. Key labels include:
| Label | Description |
|---|---|
k8s_src_namespace / k8s_dst_namespace | Source and destination Kubernetes namespaces |
src_name / dst_name | Source and destination pod names |
src_zone / dst_zone | Availability zones (critical for cross-AZ analysis) |
direction | Traffic direction (ingress/egress) |
transport | Transport protocol (TCP/UDP) |
Traffic is classified as “cross-AZ” when src_zone and dst_zone have different values.
Need help, got feedback?
We listen to your Slack support channel. You can also reach us at support@giantswarm.io. And of course, we welcome your pull requests!